Referenzen

SAS Automatisierungstechnik GmbH

Verschaffen Sie sich einen Überblick von Projekten, die wir in der Vergangenheit bereits zur vollen Zufriedenheit unserer Kunden und Kundinnen umgesetzt haben. Wir haben einen Überblick über Aufgabenstellungen aus verschiedenen Branchen zusammengestellt, damit Sie sich ein klares Bild machen können. Für Ihre Fragen zu unseren Leistungen aus den Bereichen Automatisierungstechnik, EMSR Installationen, Schaltschrankbau, Sicherheitstechnik und Engineering sind wir gerne persönlich da.

Kleinwasserkraftwerk Eberstein, Engpassleistung 2110 kVA

Kunde: Knoch, Kern & Co. KG

 

Liefer und Leistungsumfang:

  • Hardware Engineering und Erstellung der E-Dokumentation mit EPLAN P8
  • Lieferung und Montage einer Trafokompaktstation 400/20 kV, 2500 kVA
  • Lieferung und Montage der Energie und Steuerverteiler
  • Herstellung einer LWL-Verbindung, inkl. Anbindung an KW-Wietersdorf
  • Erstellung der Visualisierungsapplikation mit der SCADA Software Simatic WinCC V7.5
  • Programmierung der Krafthaus- und Wasserfassungssteuerung mit der Software TIA Portal V15.1
  • Anbindung zum Umweltdatenlogger
  • Inbetriebnahme der Anlage

Kleinwasserkraftwerk Wietersdorf, Engpassleistung 855 kVA

Kunde: Knoch, Kern & Co. KG

 

Liefer und Leistungsumfang:

  • Hardware Engineering und Erstellung der E-Dokumentation mit EPLAN P8
  • Lieferung und Montage eines Übergabetransformators 400/20 kV, 1000 kVA
  • Lieferung und Montage der Energie und Steuerverteiler
  • Herstellung einer LWL-Verbindung, inkl. Anbindung an bestehendes KW-Kitschdorf
  • Erstellung der Visualisierungsapplikation mit der SCADA Software SimaticWinCC V7.5
  • Programmierung der Krafthaus- und Wasserfassungssteuerung mit der Software TIA Portal V15.1
  • Anbindung zum Umweltdatenlogger
  • Inbetriebnahme der Anlage

Brennerumbau einer Zinkbadfeuerung

Auftraggeber: GEZET Industrietechnik GmbH

 

Kunde: Georg Fischer Fittings GmbH

 

Liefer und Leistungsumfang:

  • Konzepterstellung für die Automatisierung der Brenner
  • Hardware Engineering und Erstellung der E-Dokumentation
  • Programmierung der Simatic S7 1500F mit der Simatic-Brennerbausteinbibliothek
  • Lieferung und Montage der Schaltschränke
  • Installation und Verkabelung der Anlage
  • Inbetriebnahme der Anlage
  • Einschulung des Bedienpersonals

Brennerumbau von 7Stk. Einstecköfen

Auftraggeber: GEZET Industrietechnik GmbH

 

Kunde: Johann Offner Werkzeugindustrie GmbH

 

Liefer und Leistungsumfang:

  • Konzepterstellung für die Automatisierung der Brenner
  • Hardware Engineering und Erstellung der E-Dokumentation
  • Programmierung der Simatic S7 1500F mit der Simatic-Brennerbausteinbibliothek
  • Lieferung und Montage der Schaltschränke
  • Installation und Verkabelung der Anlagen
  • Inbetriebnahme der Anlagen
  • Einschulung des Bedienpersonals

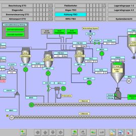
Fließbettofen

Auftraggeber: PMS Elektro- und Automationstechnik GmbH

 

Kunde: STYROMAG Gmbh

 

Liefer und Leistungsumfang:

  • Erstellung des Steuerungs- und Bedienkonzepts
  • Erstellung des Pflichtenhefts
  • Hardware Engineering und Erstellung der E-Dokumentation mit EPLAN P8
  • Programmierung der Simatic S7 1500F Anlagensteuerungen für die Rohmaterialzuführung, den Fließbettofen sowie für die Produktförderung und Lagerung
  • Erstellung der Redundanten Server Client Visualisierungsapplikation mit dem SCADA System Simatic-WinCC V7.5
  • Konfiguration des Alarm Control Centers für die SMS und E-Mail Störungsalarmierung
  • Erstellung der SIL-Nachweise bzw. der Berechnungen
  • Inbetriebnahme der Anlage
  • Einschulung des Bedienpersonals

Automatisierung CO²-Lagertankbefüllung

Kunde: AIR LIQUIDE AUSTRIA GmbH

 

Liefer und Leistungsumfang:

  • Programmierung einer automatischen Lagertankbefüllung in bestehender CO²-Anlage
  • Inbetriebnahme der Anlage

NOT-Halt Faserlinie

Auftraggeber: Metior GmbH

 

Kunde: Zellstoff Pöls AG

 

Liefer und Leistungsumfang:

  • Basic Engineering und NOT-HALT Konzepterstellung
  • Technische Projektleitung während des Umbaus
  • Erstellung der Prüfanweisungen und Protokolle
  • Inbetriebnahme und Prüfung der NOT-HALT Kreise

Drehrohrofen

Auftraggeber: Metior GmbH

 

Kunde: Zellstoff Pöls AG

 

Liefer und Leistungsumfang:

  • Projektmigration der HIMA H51q Ofensicherheitssteuerung von ELOP V3.5 auf ELOP V5.6
  • Programmanpassungen in der HIMA H51q Ofensicherheitssteuerung
  • Systemwartung der HIMA H51q Ofensicherheitssteuerung
  • Inbetriebnahme der Änderungen
  • Erstellung der Änderungsdokumentation für die TÜV Abnahme
  • Begleitung der TÜV Abnahme

Brennerumbau Rollenherdofen Schmiedelinie 1 und 2

Kunde: GEZET Industrietechnik GmbH

 

Liefer und Leistungsumfang:

  • Konzepterstellung für die Automatisierung der Brenner
  • Hardware Engineering und Erstellung der E-Dokumentation mit der Software Engineering Base
  • Programmierung der Anlagensteuerungen mit der Software Automation Studio von B&R
  • Parametrierung der Kromschröder Brennersteuergeräte
  • Lieferung und Montage der Schaltschränke
  • Installation und Verkabelung der Anlagen
  • Inbetriebnahme der Anlage
  • Einschulung des Bedienpersonals

Automatisierung Krananlagen W&P Zementwerk

Kunde: w&p Zement GmbH

 

Liefer und Leistungsumfang:

  • Konzepterstellung für die Vollautomatisierung zweier Bunkerkrananlagen
  • Hardware Engineering und Erstellung der E-Dokumentation
  • Aufrüsten der Krananlagen mit diversen Radarmessungen
  • Programmierung der Anlagensteuerung Simatic S7 300 mit Step7 / Distributed Safety
  • Programmierung der Simatic Bedienpanels für die Vorortbedienung
  • Erstellung der Visualisierungsapplikation mit dem SCADA System Simatic WinCC V7.3
  • Lieferung diverser Vorort-Klemmkästen mit dezentralen F-I/O‘s
  • Inbetriebnahme und Optimierung der Anlage

Zentrale Kühlungsanlage für Rohrprofiliermaschinen

Kunde: fischerTubetech (Taicang) Co. Ltd.China

 

Liefer und Leistungsumfang:

  • Hardware Engineering und Erstellung der E-Dokumentation mit EPLAN P8
  • Erstellung der Prozessvisualisierung mit der SCADA Software Simatic WinCC V7.3
  • Programmierung der Anlagensteuerung mit der Software Simatic Step 7
  • Lieferung der Schaltschränke
  • Inbetriebnahme der Anlage

Gebäudeleitsystem für den Produktionsbereich

Kunde: Rosendahl Nextrom GmbH

 

Liefer und Leistungsumfang:

  • Programmierung der Heizungssteuerung, der Druckluftversorgung sowie der Beleuchtungssteuerung  auf der Simatic S7 1500 mit TIA Portal
  • Programmierung der Energiedatenerfassung
  • Konfiguration der Hallenbeleuchtung über DALI-Bus
  • Erstellung der Visualisierungsapplikation mit dem SCADA System Simatic WinCC V7.4
  • Konfiguration des Alarm Control Centers für die SMS und E-Mail Störungsalarmierung
  • Installation und Konfiguration des Simatic WinCC Webnavigator Servers und Clients
  • Inbetriebnahme der Anlage

Einbindung KW-Luggauerbach in Zentralwarte der ÖBF

Kunde: Österreichische Bundesforste AG

 

Liefer und Leistungsumfang:

  • Einbindung des Kraftwerks in die Zentralwarte der ÖBF in Purkersdorf.
  • Erstellen diverser Berichte mit Zenon Analyzer Report- und Analysesoftware.

Rohrbruchüberwachung KW-Forstaubach

Kunde: Österreichische Bundesforste AG

 

Liefer und Leistungsumfang:

  • Lieferung und Montage einer innenliegenden, zweikanaligen Ultraschall-Durchflussmessung mit Einbindung in das bestehende Steuerungssystem und anschließender Inbetriebnahme.

Revitalisierung Kleinwasserkraftwerk Kitschdorf, Engpassleistung 2100 kVA

Kunde: Knoch, Kern & Co. KG

 

Liefer und Leistungsumfang:

  • Hardware Engineering und Erstellung der E-Dokumentation mit EPLAN P8
  • Lieferung und Montage der Energie und Steuerverteiler
  • Erstellung der Visualisierungsapplikation mit der SCADA Software Simatic WinCC V7.3
  • Programmierung der Krafthaus- und der Wasserfassungssteuerung mit der Software TIA Portal V13.1
  • Anbindung zum Prozessleitsystem PCS7
  • Inbetriebnahme der Anlage

Planung und Auslegung der Sicherheitstechnik für 4Stk. Zellstoffmühlen

Auftraggeber: PMS Elektro- und Automationstechnik GmbH

 

Kunde: Lenzing AG

 

Liefer und Leistungsumfang:

  • Erstellung des Lastenhefts für die Funktionale Sicherheit der Zellstoffmühlen nach IEC/EN 62061 Sicherheit von Maschinen
  • Erstellung des SIL Nachweises und der Berechnung nach IEC/EN 62061
  • Programmierung der 4Stk. Fehlersicheren Steuerungen PNOZ Multi
  • Inbetriebnahme der sicherheitstechnischen Komponenten.

Programmänderungen Fernwirkanlage Produkt Pipeline

Auftraggeber: Spiratec AG

 

Kunde: OMV Deutschland AG

 

Liefer und Leistungsumfang:

  • Programmänderungen in den fehlersicheren HIMA Steuerungen HIQuad H51q der Fernwirkanlage Pipeline
  • Erstellung der Änderungsdokumentation für den Pipeline TÜV
  • Änderung der Visualisierung auf dem Micro Innovation Touch Panel mit der Software Galileo
  • Parametrierung des Ereignissaufzeichnungssystems Logline von Control Maestro
  • Inbetriebnahme der Programmänderungen.

Zentrale Kühlungsanlage für Rohrprofiliermaschinen

Kunde: fischerStainless Steel Tubing, Inc. USA

 

Liefer und Leistungsumfang:

  • Hardware Engineering und Erstellung der E-Dokumentation mit EPLAN P8
  • Erstellung der Prozessvisualisierung mit der SCADA Software Simatic WinCC V7.3
  • Konfiguration des Alarm Control Centers für die SMS und E-Mail Störungsalarmierung
  • Programmierung der Anlagensteuerung mit der Software Simatic Step 7
  • Inbetriebnahme der Anlage